High Performance Scada Systems
SCADA SYSTEMS OF THE FUTURE
In this dynamic, fast-paced era of technological progress, the convergence of Operational Technology (OT) and Information Technology (IT) has surged forward, giving rise to the transformative concept known as Industry 4.0.
Under this expansive umbrella term, the interconnectivity of devices and systems takes center stage, ushering in a new era of unprecedented collaboration. Industry 4.0 encapsulates the seamless integration of OT and IT, paving the way for enhanced efficiency, real-time insights, and a paradigm shift in the way industries operate.
THINKING OF DEPLOYING A SCADA SYSTEM?

PRE-PLAN

RESPONSIVE
DASHBOARDS

CUSTOMIZATION

DEPLOYMENT

NETWORKING
SECURITY

MONITOR
With our “pay-as-you-grow” model, we provide enterprise SCADA systems without enterprise pricing.
- Pay as You Grow – Pricing Model
- Fully Customizable System
- Real-Time Actionable Data
- High Performance SCADA Views
- Highly Available Historian
- Alarming & Notifications
- Cloud-Hosted or Self-Hosted Options
- Cloud Management
- Highly Parameterized System
- IIoT-Enabled System
- Custom Reporting
- Flexible & Scalable Architecture
- User Management
- Top Level Security
- Database Management
- MQTT Sparkplug Enabled
- Secure Communications
- Edge Computing Enabled
Core Abilities

Deployment Models

System Engineering

Fully Customizable System

Responsive Dashboards

History & Trending
Cloud Deployment
Running Ignition™ on the cloud allows for seamless scalability, unmatched flexibility, and global accessibility.
Our Pay-as-You-Grow cloud pricing model drastically reduces hefty licensing fees and upfront infrastructure costs.
Embrace a future where financial constraints no longer hinder technological advancement.
On-Premises Deployment
Choosing Ignition™ for on-premises deployments offers predictable costs and ensures complete control and ownership of your infrastructure.
On-premises deployments provide independent control over system maintenance and downtime, making it a robust choice for those prioritizing security, system reliability, and full control and customization of their infrastructure.
The decision between on-premises and cloud deployment ultimately hinges on factors such as security preferences, regulatory considerations, and the unique needs of your organization.
Edge Deployment
Ignition Edge™ revolutionized your network by enabling the power of Edge Computing.
By moving data processing and computation to the edge, it transforms decision-making with unparalleled speed and responsiveness.
Ignition Edge™ is not only an Edge Computing solution — it’s a strategic evolution toward scalable, flexible, real-time data systems.
Hybrid Deployment
Ignition™deployments often involve a combination of on-premises, Edge, and cloud-based solutions.
This approach allows organizations to leverage the advantages of each deployment model by blending the control and functionality of on-premises systems with the scalability and flexibility of cloud and Edge deployments.
System Engineering
At the core of our approach lies a commitment to upfront transparency.
Our team of industry specialists will take the time to deeply understand your business operations and collaborate with your team to identify your biggest opportunities.
We’ll intricately lay out the blueprint for your ideal system, explaining the rationale behind each choice and the implementation process.
To us, transparency means providing access not only to industry best practices and solutions but also delivering a detailed and honest approach.
Fully Customizable System
Ignition™ is a fully customizable solution due to its open architecture, modular design, extensive connectivity, scripting capabilities, and support for custom responsive dashboards.
It seamlessly integrates with third-party tools and software, adheres to industry security standards, and offers unmatched flexibility when engineering a new system.
By understanding your operations, we are able to deploy a highly parameterized system that seamlessly integrates with your operational expansions.
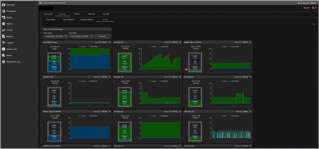
Responsive Dashboards
TekToro Digital’s custom dashboards redefine the landscape of SCADA data visualization in industrial automation.
We’ll work with your team to understand your specific key performance indicators, tracking metrics, assets, and operational requirements to provide dynamic, responsive screens that deliver actionable insights and facilitate informed decision-making across your organization.
History & Trending
Ignition’s historian feature ensures comprehensive and customizable historical data visualization, retention, and exporting capabilities.
Our custom trending gives you the ability to interface with drag-and-drop tools, making it easy to create dynamic, customizable trend charts that facilitate in-depth data visualization over any selected time period.
We engineer our SCADA systems to produce real-time, visually actionable data for highly effective historical analysis.
Unlock Key Operational Capabilities & Take Control

Alarming & Notifications

Reporting

User Management

Networking & Security

Data Management
Alarming & Notifications
We offer fully customizable Alarming and Notifications solution for robust system configuration of diverse alarms — from simple thresholds to complex conditions — providing flexibility to match specific operational needs.
The customizable notification system ensures that relevant personnel are promptly informed via email, SMS, or other preferred channels, enabling quick response and resolution.
We implement intelligent alarming strategies, such as escalation procedures and acknowledgment tracking, to streamline workflows and enhance accountability.
This proactive approach to alarming and notifications empowers industrial teams to address potential issues swiftly, ultimately contributing to improved reliability, safety, and performance across the entire operational landscape.
Reporting
User Management
User management is a cornerstone of secure and efficient Industrial SCADA Systems.
We give you the full ability to manage your users by user-defined roles based on job responsibilities or access levels, limiting access to sensitive data and functionalities.
Our system provides you the ability to manage your user accounts from a dashboard and also the ability to integrate external authentication systems, streamlining the User Management process.
Networking & Security
The synergy between networking and security is paramount for creating robust and resilient industrial SCADA solutions.
Ignition’s networking capabilities provide seamless communication across Edge nodes, Gateways, and Servers, enabling real-time data exchange critical for operational insights.
Security is paramount and is implemented with features such as multi-layered authentication, role-based access control, encrypted communication channels, and VPNs.
These measures safeguard against unauthorized access and cyber threats, ensuring the confidentiality and integrity of sensitive industrial data.
Data Management
We provide you with a comprehensive data management strategy designed to efficiently handle the collection, storage, processing, and retrieval of all the data within your system.
By implementing a robust data management strategy, we streamline your data workflows, enhance data governance, and maintain data integrity across various assets.
We develop a unified namespace architecture to simplify data mapping and allow you to scale with ease.
WE BUILD SCADA SYSTEMS for industry
Miners & Data Centers
Whether powering mining operations or managing enterprise data centers, reliable remote monitoring of your control systems is critical. Our SCADA solutions ensure 24/7 visibility and control over your infrastructure, maximizing uptime and operational efficiency.
Oil & Gas Processing
Oil and gas processing requires precision control and constant monitoring. Our SCADA solutions deliver real-time visibility across your entire operation, ensuring safe, efficient production from wellhead to end product.
Energy Utility
Managing distributed energy assets across vast territories demands intelligent remote monitoring. Our platform provides centralized control of substations, generation sites, and distribution networks, enabling operators to maintain grid reliability and optimize energy delivery from anywhere.
DEPLOYED SYSTEMS
Does your SCADA system need some attention?
We have a full suite of services:
- Ignition SCADA Development
- SCADA System Migrations
- Asset & Device Integrations
- SCADA System Upgrades
- Custom Functionality Implementation
- SCADA System Management
- Optimization & Performance Tuning
- Security Assessments & Enhancements
- Backup & Disaster Recovery Planning
- Future & Scalability Planning
- Upgrades & Version Management
- Data Management
- Custom Module Development
- Industrial IoT Consultation
- AI & ML Implementation
Ignition ™ SCADA Development
Do you have a SCADA System in need of some attention? We can definitely help!
Whether you’re looking to update, migrate, or integrate, let us help guide the way.
Our extensive library of Assets, matched with our team of Certified SCADA Specialists, drastically reduces deployment time without compromising on quality and functionality.
SCADA System Management
SCADA Systems are typically critical to business operations and require ongoing monitoring and management.
Let us provide you the reliability and support you’ve been looking for.
Our 24/7 – 365 system approach allows us to enhance your operational excellence by implementing safeguards against potential vulnerabilities and ongoing monitoring to reduce downtime.
Trust us to provide the reliability you need from your SCADA system.
Trust us to provide you the reliability you need from your SCADA system.
Industrial IoT Consultation
The adaptation of Digital Transformation and the implementation of IIoT solutions can be a complex and challenging endeavour.
Let us provide you the expertise you need to ensure your projects are completed successfully the first time.
System Support
System maintenance and monitoring are critical aspects of a reliable and robust SCADA system.
Once engaged, leave your system to us. We will ensure all systems are secured and monitoring tools are enabled to maintain system performance and uptime.